Tips & Tricks
External API
Organize Your APIs: Group related APIs under meaningful names and descriptions to aid maintainability and troubleshooting
Secure Endpoints: Always validate and sanitize input data before sending it to external APIs to prevent injection attacks
Monitor Performance: Regularly review API response times and error logs to ensure optimal performance
Leverage Event Handlers: Use success and error event handlers to notify users or trigger follow-up actions based on API outcomes
Use Version Control: When modifying existing APIs, consider creating duplicates or versions to avoid breaking existing integrations
Provide Clear API & Auth Instructions: Defining detailed instructions for how external APIs should be used—including authentication methods—helps the AI make faster, more accurate decisions. This reduces unnecessary request retries, cuts down on debugging, and lowers operational costs by minimizing token usage and compute time
Tip: The more you Instructions you provide, the less the AI guesses — use detailed instructions to unlock smarter automation
Inspect Element
Using Inspect Element in eMOBIQ AI for Generated Apps
When working with apps generated by eMOBIQ AI , you can use your browser’s built-in Inspect Element tool. Even though your app was generated by eMOBIQ AI, it still runs in a browser like any other web application.
This will allow you to:
Preview visual changes (colors, fonts, layout)
Debug UI issues
Understand how components are structured and styled
This is especially useful during development or when customizing your app’s appearance and behavior.
How to Open Inspect Element

Right-click + Inspect
Right-clickanywhere inside your running appClick
Inspectat the bottom of the context menu
Tip: You can also press F12 or Ctrl + Shift + I in many browsers
Key Tabs in Inspect Element
Once Inspect Element opens, you’ll see several tabs. Here is an overview of the tabs you may want to pay closer attention to and their use cases with eMOBIQ AI
Viewing Component Structure
Use the Elements tab to explore how your components (like buttons, tables, inputs) are structured in HTML. This helps understand layout issues or styling conflicts
Testing Visual Changes
You can temporarily change:
Colors
Fonts
Sizes
Text content
Just double-click the element in the Elements tab , make your edits, and see them instantly applied in the browser

Note: These changes are temporary and only visible to you — they won’t affect the actual app
Debugging Errors
If something breaks in your app, check the Console tab for error messages. Red lines usually indicate:
Failed API calls
Missing variables
JavaScript errors
Use this info to trace back to your eMOBIQ AI logic or component configuration

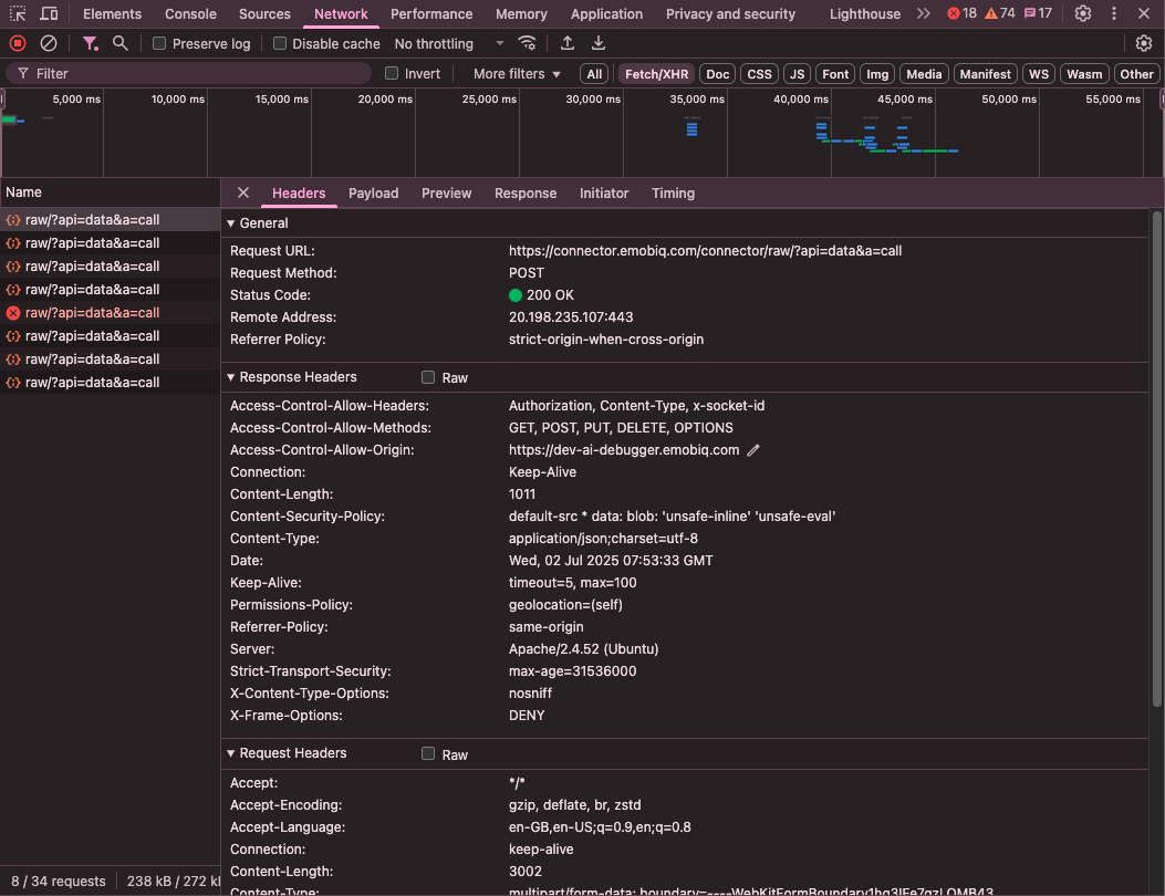
Check API Responses
In the Network tab , filter by XHR or Fetch to find API calls made by your app. Click a request to see:
The URL it’s calling
The request body
The actual response returned
This is helpful if your app isn’t showing the expected data

Debug JavaScript and view loaded files
Since eMOBIQ AI auto-generates apps with integrated backend logic and API connections, the Sources tab becomes essential when:
Validating that your API responses are correctly structured
Seeing how variables and components are bound to dynamic data
Debugging custom JavaScript/Python logic steps used in your workflows
Ensuring that events like
onSuccessoronErrorare firing as expected

Tips for Using Inspect Element in eMOBIQ AI Apps
Search for Components : Press Ctrl + F or Cmd + F in the Elements tab and search for component names or variable references like {{variableName}}.
Test Mobile View : Click the phone/tablet icon in DevTools to simulate mobile devices and ensure your app looks good on all screen sizes.
Check Performance : Use the Performance tab to record load times and identify slow components or heavy API calls.
While eMOBIQ AI generates your app automatically, being able to inspect and debug directly in the browser gives you more control and insight into how everything works behind the scenes.
Whether you're tweaking the look of a button or tracking down why an API isn’t returning data, Inspect Element is your go-to tool for quick feedback and problem-solving.
Last updated